Als Content Creator weißt du, wie wichtig es ist, deine Fans zu begeistern und eine engagierte Community aufzubauen. Mit hochwertigen Videos und Merchandise in deinem Spreadshop stärkst du deine Marke. Aber kennst du schon die neuen Funktionen für noch mehr Insight im YouTube Studio? Damit optimierst du garantiert deine Merch-Verkäufe.
Nutze das volle Potenzial von YouTube Studio
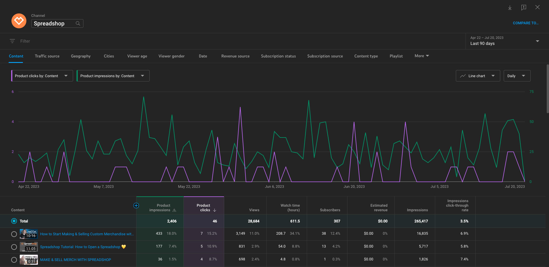
Der Shopping-Bereich im YouTube Studio ist ein wertvolles Tool für Content Creators, um den Überblick über ihre Produktverkäufe zu behalten. Mit dem neuesten Update gelingt dir das jetzt noch besser.
Denn nun bekommst du detaillierte Einblicke in den Erfolg deiner Produkte. Finde heraus, wie viele Klicks ein bestimmtes Produkt insgesamt generiert hat. So kannst du verfolgen, wie beliebt dein Merch bei deinem Publikum ist.
Diese Informationen sind von unschätzbarem Wert, um den Erfolg deiner Marketingstrategien zu messen, deine Verkaufstaktiken gegebenenfalls anzupassen und so mehr Klicks und Conversions zu generieren.
Dein Merch macht bei YouTube Eindruck
Aber das ist noch nicht alles. Die neuen Funktionen ermöglichen es dir auch, die Impressions deiner Produkte einzusehen. Das gibt dir besseren Aufschluss, wie gut deine Produkte sichtbar sind und ob Anpassungen an den Platzierungen oder Thumbnails erforderlich sind. Am Ende geht es schließlich um die Sichtbarkeit deiner Produkte.

Steigere deinen Umsatz mit den top-performing Produkten
Der Shopping-Bereich im YouTube Studio bietet jetzt auch die Möglichkeit, die top-performing Produkte nach Klicks einzusehen. Damit identifizierst du im Handumdrehen die meistgeklickten Produkte und du kannst schnell deine Produktlinie entsprechend anpassen.
Happy Community – happy YouTuber*in
Als Content Creator ist Erfolg nicht nur eine Frage von Zahlen und Statistiken. Es geht auch darum, deine Leidenschaft mit deiner Community zu teilen und deine Marke zu stärken. Die neuen YouTube Studio-Funktionen bieten dir nicht nur verbesserte Einblicke und Statistiken, sondern auch die Möglichkeit, deine Verkaufserfolge mit deinen Fans zu feiern.
Teile deine Erfolge auf deinem YouTube-Channel und ermutige deine Fans, deine Merchandise-Produkte zu unterstützen. Zeige ihnen, welche Produkte am beliebtesten sind und gib ihnen einen Einblick in den Erfolg, den du dank ihrer Unterstützung erreicht hast. Eine motivierte Community wird nicht nur deine Produkte kaufen, sondern auch stolz darauf sein, Teil deiner Erfolgsgeschichte zu sein.
Wie teilst du deine Erfolge am liebsten mit deiner Community? Lass es uns in den Kommentaren wissen.



1 Kommentar Schreibe einen Kommentar